
DAXA 공동 대응 종목으로 지정된 에이아이식스틴즈(AI16Z)가 상장 폐지를 염두한 재심사가 아닌 엘리자랩스(ELIZAOS)로 전환될 전망이다.
지난달 4일 투자 유의 종목에 준하는 '유의 촉구'로 분류된 이후 일반적인 재심사 기간 14일이 지났고, 지난 22일 코빗이 엘리자오에스 스왑을 확정하면서 상황이 급변했다. 거래소 3곳이 공동 대응으로 전환했지만, 정작 코빗의 독자 행동으로 돌변했기 때문이다.
이에 대해 코빗 관계자는 "재단과 협의해 진행한 사안"이라고 설명했다. 문제는 코인원과 빗썸의 안내였지만, 현 시간까지 사업자 두 곳의 공식적인 설명은 없다. 하지만 침묵하는 두 거래소의 입장과 달리 재단 측은 거래소와 협의가 진행 중인 것으로 확인됐다.
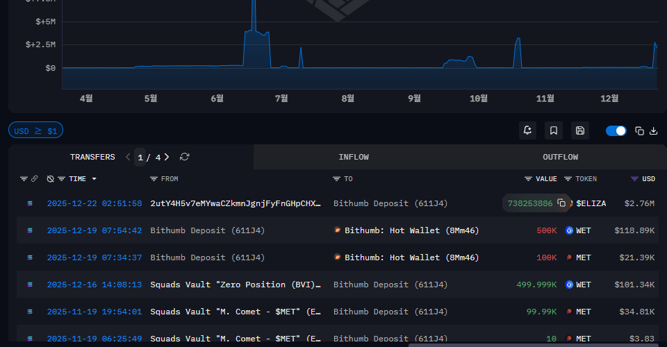
24일 아캄(ARKM) 인텔리전스, 솔스캔(Solscan) 등에 따르면 엘리자오에스 재단 '엘리자랩스'는 지난 22일 오전 2시 51분 58초에 빗썸 핫월렛으로 7억 3825만 3,886개를 전송했다.

에이아이식스틴즈는 엘리자오에스로 바뀌면서 솔라나(SOL) 기반 토큰인 탓에 솔스캔에서 재단이 보유한 수량을 확인할 수 있다. 솔스캔 기준으로 빗썸 핫월렛에 에이아이식스틴즈 2억 1255만 4,004개, 입출금이 차단된 빗썸의 가두리로 2억 2252만 7,378개가 내부 유통량으로 집계된다.
현재 재단 측이 공개한 교환 비율은 에이아식스틴즈 1개를 엘리자오에스 6개다. 이를 토대로 빗썸 핫월렛 보관 물량에 6배를 설정하면 12억7532만 4,024개로 대략 5억 개 수준이 모자르다. 거래소에서 자체적으로 자동으로 스왑을 진행할 경우 2차 물량을 다시 전송받거나 혹은 솔스캔과 아캄에서 검출하지 못한 신규 지갑 주소로 전송될 가능성이 크다.
솔스캔에 611J4HQBM1ApG2ew3WJd8QDG8EtnLPymwF7mo16gkRho로 표기된 지갑의 이름은 아캄에서 Bithumb Deposit이라는 이름표가 부여됐다. 빗썸 핫월렛에 엘리자랩스를 전송할 수 있는 주체는 재단 뿐이며, 솔스캔에서 재단이 보유한 지갑 주소로 표식을 남겨뒀다.
그래서 엘리자랩스의 지갑으로 추정되는 주소는 2utY4H5v7eMYwaCZkmnJgnjFyFnGHpCHXjdWd94ELiZA로 난수로 구성된 지갑 주소 이름에 'ELiZA'가 접미사처럼 설정된 것도 이 때문이다.

코인원과 빗썸 측은 코빗의 공지 이후 별다른 입장 표명을 하지 않을 탓에 코빗의 독자 행동으로 오해할 수 있었지만, 실상은 재단과 기밀유지 계약을 전제로 협의가 진행 중이라는 게 스캐너와 스코프 등의 트랜잭션으로 확인된 셈이다.
변수는 있다. 3곳의 거래소가 에이아이식스틴즈의 거래 시작일이 다른 것처럼 스냅샷 기준도 다르다. 예를 들면, ▲코빗 12월 23일 12:30 ▲빗썸 11월 17일 오후 6시 ▲코인원 11월 24일17:00 등 스냅샷 기준이 사업자마다 달라진 탓에 스왑 물량 협의가 진행 중인 것으로 보인다.
빗썸과 코인원 측은 "12월 3일 에이아이식스틴즈의 유의촉구를 안내한 공지로 갈음할 뿐 현재까지 확정된 것은 없다"고 설명했다.
'블록체인' 카테고리의 다른 글
| 엘리자오에스(ELIZAOS), 극약 처방은 상장 폐지뿐 (0) | 2025.12.26 |
|---|---|
| 업비트 인도네시아, OJK 화이트리스트 인증 '철 지난 정보' (0) | 2025.12.23 |
| 아티피셜 슈퍼인텔리전스 얼라이언스(FET), 日 암호자산 입성 (1) | 2025.12.16 |
